Le tableau de bord territoire vous permet d’avoir un aperçu des données à l’échelle du territoire. Les attributs sont disponibles à l’échelle de l’adresse ou du logement et sont exprimés en unités ou en pourcentages.
Les différentes licences de l’ONB vous permettent d’avoir accès à des tableaux de bord plus complets avec des attributs classés par thématiques.
| Licence | Nombre d’attributs dans le tableau de bord territoire |
|---|---|
| ONB | 23 attributs |
| ONB + Expert | 43 attributs |
| ONB + Territoire | entièrement personnalisable |
Enfin, l’ONB+ Territoire comprend de nombreuses fonctionnalités supplémentaires : personnalisation du tableau de bord, export, enregistrement et partage de gabarits.
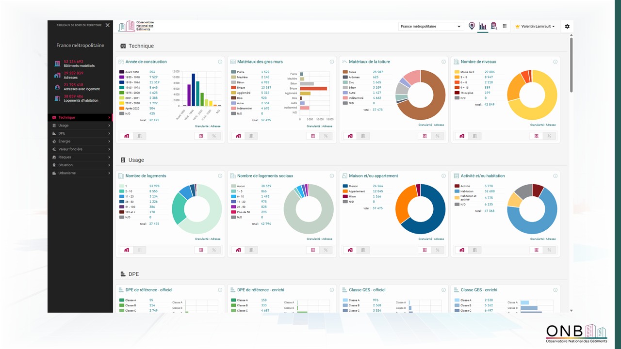
Interface du tableau de bord territoire
Sur le bandeau à gauche du tableau de bord, des attributs de situation vous donnent des informations sur le territoire : le nombre de bâtiments modélisés , le nombre d’adresses , le nombre d’adresses avec logement d’habitation , le nombre de logements d’habitation et le nombre de parcelles .
Accès et page d’accueil du tableau de bord territoire
LVous pouvez accéder au tableau de bord territoire depuis la vue cartographique via l’icone dédiée dans la barre de navigation ou via la barre latérale.
Accès au tableau de bord territoire
À l’ouverture du tableau de bord territoire, vous arrivez sur un modèle (gabarit) par défaut proposé par U.R.B.S. Il est composé de divers attributs représentés par des modalités et des graphiques. Ce modèle de tableau de bord s’adapte selon votre niveau de licence (voir ci-dessus).
Dans l’ONB+ Territoire, le modèle n’est pas exhaustif. U.R.B.S vous propose un modèle détaillant une partie des attributs disponibles dans la base et considérés par nos experts comme les plus régulièrement utilisés. Ce modèle peut être entièrement personnalisé.
Outils du tableau de bord
Disponibilité : ONB+ Territoire
Plusieurs outils sont disponibles pour personnaliser le tableau de bord territoire au plus près de vos besoins.
- Ajouter des graphiques : pour rajouter de nouveaux attributs au « Gabarit ».
- Enregistrer sous : pour sauvegarder un nouveau « Gabarit ». Les modifications sur un Gabarit déjà existant s’enregistrent automatiquement. Si vous souhaitez créer une nouvelle version d’un modèle déjà existant tout en conservant le modèle initial, vous devrez enregistrer une copie avant toute modification.
- Mes tableaux de bord : c’est le dossier dans lequel sont entreposés tous vos gabarits.
- Télécharger : pour exporter le tableau de bord afin d’illustrer un rapport ou une présentation. Les tableaux de bord sont exportés au format .png.
- Sélection d’un périmètre : pour restreindre la synthèse des données à un périmètre particulier
- Granularité de l’information : pour passer d’une synthèse à l’échelle des adresses ou des logements.
- Pour chaque attribut, vous pouvez définir si vous souhaitez analyser la donnée en unités ou en pourcentages .
Fonctionnalités du tableau de bord territoire dans l’ONB+ Territoire
Sélection de périmètre
L’outil « périmètre géographique » vous permet de sélectionner des périmètres d’intérêt à différentes échelles. Les périmètres peuvent être à l’échelle d’une zone d’étude (projet, Zone QPV, Zone ZSP, ZAC, …), de l’IRIS, de la commune ou encore de l’EPCI.
Ils sont ensuite visibles et supprimables sur la page d’accueil du tableau de bord territoire.
Cet outil fonctionne de la même manière que celui de sélection de périmètre sur la cartographie.
Choix du périmètre géographique dans le tableau de bord du territoire
Création d’un Gabarit
Vous pouvez créer vos propres modèles en vous rendant dans l’onglet « Mes tableaux de bord » et en cliquant sur « Nouveau » .
Création d’un nouveau tableau de bord du territoire
Ajout d’attributs et d’observations
Vous pouvez ensuite ajouter des données à votre modèle en cliquant sur « ajouter des graphiques ». Vous accédez ainsi à la base de données qui répertorie l’intégralité des attributs disponibles à l’échelle du territoire. Ces derniers sont classés par grandes catégories de manière identique à la cartographie.
Sélection des attributs à ajouter dans le tableau de bord du territoire
Une fois les attributs ajoutés, vous pouvez les déplacer en positionnant votre souris dans la partie supérieure de chaque encadré. Vous pouvez également les supprimer via les trois points en haut à droite de chaque encadré.

Déplacement et suppression des éléments du tableau de bord
Chargement et enregistrement d’un gabarit
Enfin, vous pouvez enregistrer votre gabarit de tableau de bord en cliquant sur « Enregistrer sous » . Un encadré apparait alors afin que vous renseigniez le nom du modèle créé, avant de cliquer sur sauvegarder.
Vous avez la possibilité de partager un modèle à votre organisation en cochant « Partager avec mon organisation ». Cette fonctionnalité permet à chacun de vos collaborateurs de travailler sur le même gabarit de tableau de bord.
Sauvegarde d’un gabarit de tableau de bord
Les modèles enregistrés sont accessibles dans « Mes tableaux de bord ». Dans cette page, trois options sont disponibles :
- Mes tableaux de bord : qui contient les modèles visibles uniquement par vous.
- Tableau de bord partagés : qui contient les modèles que vous avez partagé à votre organisation. Ces modèles sont visibles et modifiables par tous les membres du projet.
- Modèles/ Gabarits : qui contient les modèles initialement présents dans l’ONB+ Territoire, et développés par U.R.B.S. C’est modèles sont communs à tous les utilisateurs et sont non modifiables.
Un modèle ne peut pas être enregistré simultanément dans deux catégories. Vous devez l’enregistrer à nouveau et le renommer si vous souhaitez l’avoir dans votre tableau de bord individuel et dans le tableau de bord partagé.
Dans le cas où un modèle en construction n’aurait pas été enregistré avant de quitter la page, une sauvegarde automatique est réalisée dans « Mes tableaux de bord ».
Télécharger un tableau de bord du territoire
Dans l’ONB+ Territoire, il vous est possible d’exporter le tableau de bord du territoire au format image (.png). Pour se faire, il vous suffit de cliquer sur le bouton de téléchargement.
Accès à l’export de tableau de bord dans les tableaux de bord territoire
Exemple d’export du tableau de bord territoire
Foire aux questions
Si je personnalise un tableau de bord et en crée un modèle que j'enregistre, est-ce que les autres utilisateurs ont également accès à ce tableau de bord ? Ou bien est-ce lié à l'utilisateur ?
Réponse, en bref
Vous avez la main pour partager ou non un gabarit de tableau de bord sauvegardé : vous pouvez cocher sur « partager avec mon organisation » au moment de la sauvegarde. Dans le cas contraire, le gabarit n’est disponible que sur votre session personnelle.










